MSPs frequently rely on Remote Monitoring and Management (RMM) tools as a way to remotely manage and monitor their customers’…
Google has released emergency security updates to patch two high-severity Chrome vulnerabilities exploited in zero-day attacks. “Google is aware that…
Starbucks Data Breach Starbucks Corporation has confirmed a data breach affecting an undisclosed number of its employees, exposing highly sensitive…
Google has released an urgent security update for its Chrome desktop browser to address two critical zero-day vulnerabilities. Tracked as…
It’s not difficult to understand the popularity of smart devices since they automate tasks, provide perfect convenience, and, on top…
Ravie LakshmananMar 14, 2026Artificial Intelligence / Endpoint Security China’s National Computer Network Emergency Response Technical Team (CNCERT) has issued a…
Planning permission has been approved for what is reported to be one of the UK’s largest artificial intelligence (AI) datacentres,…
Harassment and abuse through a telecommunications service or the internet accounts for more than one-third of all federal crimes sentenced…
Starbucks data breach impacts 889 employees Pierluigi Paganini March 14, 2026 Starbucks disclosed a breach after phishing attacks on its…
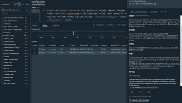
Once executed, the malware gathers a range of sensitive information from the developer’s environment. This includes email addresses, system details,…
From Defensive Maneuvering to Proactive Decision-Making Threat intelligence is undergoing fundamental changes in both the breadth of its capabilities and…
Hackers are there all the time: lurking in the shadows, constantly hunting for weak points in your networks, or stumbling…











