Experts found information of European politicians on dark web Pierluigi Paganini June 03, 2024 Personal information of hundreds of British…
Kaspersky has recently introduced a new free tool that is specifically built to thoroughly scan Linux operating systems for any…
Threat actors have claimed responsibility for a data breach involving Heineken employees. The news broke through a post on the…
The National Security Agency (NSA) of the United States has recently issued a set of comprehensive guidelines aimed at enhancing…
NSW Health chief information officer and eHealth NSW chief executive Dr Zoran Bolevich has left after a nine-year stint. Bolevich’s…
In today’s interconnected digital world, cyber attacks have become an ever-present threat, targeting individuals, businesses, and governments alike. Understanding the…
Australia’s financial safety regulator has warned banks and other regulated entities to check their IT backups and admin permissions, in…
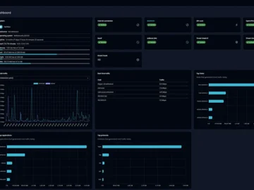
NethSecurity is a free, open-source Linux firewall that simplifies network security deployment. It integrates various security features into one platform,…
Fake web browser updates are being used to deliver remote access trojans (RATs) and information stealer malware such as BitRAT…
Here’s a look at the most interesting products from the past month, featuring releases from: Abnormal Security, Adaptive Shield, Appdome,…
An unnamed Western Australian council has been running its entire IT system from a single physical server, with no vendor…
ASX-listed mining and exploration company IGO is building a virtual reality platform to help find drill targets at its nickel,…











